메인 콘텐츠로 건너뛰기
Verifiers는 강화학습(RL) 환경을 구축하고 LLM 에이전트를 트레이닝하기 위한 모듈형 컴포넌트 라이브러리입니다. Verifiers로 구축된 환경은 LLM 평가, 합성 데이터 파이프라인, 모든 OpenAI 호환 엔드포인트를 위한 에이전트 하네스, 그리고 RL 트레이닝에 활용될 수 있습니다. W&B를 사용하여 트레이닝 메트릭을 기록하는 것과 더불어, Weave를 Verifiers RL 워크플로우에 통합하면 트레이닝 중 모델이 어떻게 작동하는지에 대한 가시성(observability)을 확보할 수 있습니다. Weave는 각 단계의 입력, 출력, 타임스탬프를 기록하여 데이터가 매 순간 어떻게 변환되는지 검사하고, 복잡한 다중 라운드 대화를 디버깅하며, 트레이닝 결과를 최적화할 수 있도록 돕습니다. 또한 Weave와 Verifiers를 함께 사용하여 평가를 수행할 수도 있습니다. 이 가이드는 Verifiers, W&B, Weave를 설치하는 방법을 설명하고, Verifiers를 Weave 및 W&B와 함께 사용하는 두 가지 예시를 제공합니다. verifiers wandb run page

시작하기

Verifiers를 Weave와 통합하려면 우선 uv를 사용하여 Verifiers 라이브러리를 설치합니다(라이브러리 작성자가 권장하는 방식입니다). 다음 코맨드 중 하나를 사용하여 라이브러리를 설치하세요.
# 로컬 개발 및 API 기반 모델을 위한 코어 라이브러리 설치
uv add verifiers

# PyTorch 및 GPU 지원을 포함한 모든 선택적 종속성이 포함된 풀 버전 설치
uv add 'verifiers[all]' && uv pip install flash-attn --no-build-isolation

# 최신 미출시 기능 및 수정을 포함하여 GitHub에서 직접 최신 버전 설치
uv add verifiers @ git+https://github.com/willccbb/verifiers.git
그 다음 Weave와 W&B를 설치합니다.
uv pip install weave wandb
Weave는 기본적으로 이 라이브러리에 대해 암시적 패칭(implicit patching)을 활성화합니다. 이를 통해 명시적인 콜 패치 함수 없이도 Verifiers와 함께 Weave를 사용할 수 있습니다.

Trace rollout 및 평가

필요한 라이브러리를 설치한 후, Weave와 Verifiers를 함께 사용하여 호출을 추적(trace)하고 평가를 실행할 수 있습니다. 다음 예시 스크립트는 Verifiers로 평가를 실행하고 결과를 Weave에 로그하는 방법을 보여줍니다. 이 스크립트는 GSM8K 데이터셋을 사용하여 수학 문제를 해결하는 LLM의 능력을 테스트합니다. GPT-4에 두 개의 수학 문제를 풀도록 요청하고, 각 응답에서 수치 값을 추출한 다음, Verifiers를 평가 프레임워크로 사용하여 시도를 채점합니다. 예시를 실행하고 Weave에서 결과를 확인해 보세요.
import os
from openai import OpenAI
import verifiers as vf
import weave

os.environ["OPENAI_API_KEY"] = "<YOUR-OPENAI-API-KEY>"

# Weave 초기화
weave.init("verifiers_demo")

# 최소한의 단일 턴(single-turn) 환경
dataset = vf.load_example_dataset("gsm8k", split="train").select(range(2))
parser = vf.ThinkParser()

def correct_answer(parser, completion, answer):
    parsed = parser.parse_answer(completion) or ""
    return 1.0 if parsed.strip() == answer.strip() else 0.0

rubric = vf.Rubric(funcs=[correct_answer, parser.get_format_reward_func()], weights=[1.0, 0.2])

env = vf.SingleTurnEnv(
    dataset=dataset,
    system_prompt="Think step-by-step, then answer.",
    parser=parser,
    rubric=rubric,
)

client = OpenAI()
results = env.evaluate(
    client, "gpt-4.1-mini", num_examples=2, rollouts_per_example=2, max_concurrent=8
)

실험 추적 및 트레이싱을 통한 모델 파인튜닝

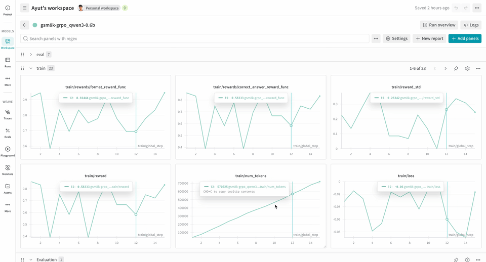
Weave는 트레이닝 중 모델이 어떻게 수행되고 있는지에 대한 통찰력을 제공함으로써 RL 파인튜닝 워크플로우에서 강력한 툴이 될 수 있습니다. W&B와 함께 사용하면 종합적인 가시성을 얻을 수 있습니다. W&B는 트레이닝 메트릭과 성능 차트를 추적하고, Weave는 트레이닝 프로세스 중 각 상호작용의 상세한 추적(trace)을 캡처합니다. verifiers 레포지토리에는 시작을 돕기 위해 즉시 실행 가능한 예시들이 포함되어 있습니다. 다음 RL 트레이닝 파이프라인 예시는 로컬 추론 서버를 실행하고 GSM8K 데이터셋을 사용하여 모델을 트레이닝합니다. 모델은 수학 문제에 대한 답을 내놓고, 트레이닝 루프는 출력을 채점하고 그에 따라 모델을 업데이트합니다. W&B는 손실(loss), 보상(reward), 정확도와 같은 트레이닝 메트릭을 로그하며, Weave는 입력, 출력, 추론 과정 및 채점 결과를 캡처합니다. 이 파이프라인을 사용하려면:
  1. 소스에서 프레임워크를 설치합니다. 다음 코맨드는 GitHub에서 Verifiers 라이브러리와 필요한 종속성을 설치합니다.
git clone https://github.com/willccbb/verifiers
cd verifiers
uv sync --all-extras && uv pip install flash-attn --no-build-isolation
  1. 기성(off-the-shelf) 환경을 설치합니다. 다음 코맨드는 사전 설정된 GSM8K 트레이닝 환경을 설치합니다.
vf-install gsm8k --from-repo
  1. 모델을 트레이닝합니다. 다음 코맨드는 각각 추론 서버와 트레이닝 루프를 시작합니다. 이 예시 워크플로우는 기본적으로 report_to=wandb로 설정되어 있으므로 wandb.init을 별도로 호출할 필요가 없습니다. W&B에 메트릭을 로그하기 위해 이 머신을 인증하라는 안내가 표시됩니다.
# 추론 서버 실행
CUDA_VISIBLE_DEVICES=0 vf-vllm --model willcb/Qwen3-0.6B --enforce-eager --disable-log-requests

# 트레이닝 루프 실행
CUDA_VISIBLE_DEVICES=1 accelerate launch --num-processes 1 --config-file configs/zero3.yaml examples/grpo/train_gsm8k.py
이 예시는 2xH100 환경에서 테스트를 성공적으로 마쳤으며, 안정성을 높이기 위해 다음과 같은 환경 변수를 설정했습니다.
# 시작 전 두 쉘(서버 및 트레이너) 모두에서 설정
export NCCL_CUMEM_ENABLE=0
export NCCL_CUMEM_HOST_ENABLE=0
이 변수들은 디바이스 메모리 할당을 위한 CUDA 통합 메모리(CuMem)를 비활성화합니다.
트레이닝이 시작되면 UI에서 run 중에 로그된 trace를 확인할 수 있습니다. Trace는 Environment.a_generateRubric.score_rollouts 메소드에 대한 logprobs를 제외합니다. 이는 페이로드 크기를 작게 유지하면서 트레이닝을 위한 원본 데이터는 그대로 보존하기 위함입니다.

참고 항목

Verifiers는 W&B Models와 뛰어난 인테그레이션을 제공합니다. 자세한 내용은 Monitoring을 참조하세요.